Skip to main content



25 years ago #today, Voyager 1 became the most distant human-made object in existence, surpassing Pioneer 10, which held that mantle for 25 years prior.

More about Voyager 1 and why it will remain our most distant probe for years to come go.nasa.gov/3Xw7cVu

Poster: @NASAJPL
#NASAhistory



An interview with the cast of Star Trek: TNG on their chance to have a proper ending in season three of Star Trek: Picard. I was lukewarm on catching up on Picard (I've only seen s01) but will after reading this. nytimes.com/2023/02/14/arts/te…
in reply to kottke.org

I didn’t watch much past season 1 either… Discovery is so much more interesting and fun!
in reply to kottke.org

Lotta hate on season 2. It's definitely uneven, but I think it really pays off in the end. A season of self forgiveness and love. The last two scenes make the whole season worth watching for me.


On a collision course 💥

This week’s #HubbleFriday image shows a spectacular trio of galaxies set to collide and eventually merge into one larger galaxy.

The galaxies, known to astronomers as SDSSCGB 10189, are within 50,000 light-years of one another: go.nasa.gov/3Z0YVK3
#Hubble




biorxiv.org/content/10.1101/20…

A diverse repertoire of anti-defense systems is encoded in the leading region of plasmids



Well, I was not expecting Tetris to be the next video game to be turned into an edgy drama (an 80s Cold War techno-thriller, no less), but here we are. The trailer looks....good? kottke.org/23/02/theyre-making…
in reply to kottke.org

The Gaming Historian made a nice video on Tetris a few years ago youtube.com/watch?v=_fQtxKmgJC…


"American drivers have a blinding headlight problem." Increasingly prevalent trucks and SUVs are so tall that their lights shine in the faces of mere car drivers. It sucks. businessinsider.com/american-d…
in reply to kottke.org

@leebennett yep, this sucks big-time. Also? Pulling up to a stop sign with one of these gigantic SUVs next to you so you can’t see the oncoming traffic in order to turn safely.
in reply to kottke.org

Yeah, it's shit. Absolute complete garbage. But somehow we managed to survive decades with actual trucks and they were able to solve the issue. How can't we do the same for those POS SUVs?

in reply to Liam @ GamingOnLinux 🐧🎮

it would be interesting to watch people thrust or strike their pizza into pieces.



For YouTube followers, a poll: youtube.com/post/Ugkx8_km3Cmup…
in reply to Liam @ GamingOnLinux 🐧🎮

It seems like at least one of their investors has ties to the Russian government (twitter.com/fj_undead/status/1…). And they didn't condemn the war so far (most of their employees moved out of Russia). I would stay away from the game. But explicitly stating the problem at the beginning of the video and donating the proceeds to Ukraine could be a good solution as well.


All Your Base Are Belong to Us — Zero Wing (and other classics) hit Steam gamingonlinux.com/2023/02/all-… #Gaming #Retro #MegaDrive #PCGaming #Linux #SteamDeck



Steam had 83,000 new customers every day in 2022 gamingonlinux.com/2023/02/stea… #Steam #PCGaming


I've put a lot of work into this post so far entitled "So, er, what even is a co-op?"

Before I transfer it to the @weareopencoop blog, please take a look to help make it better! 💪

Comments that are welcome:

1. Help clarify confusing things
2. Correct spelling/grammar
3. Ask questions to go deeper or further into an issue

docs.google.com/document/d/13r…

(comments that are not welcome: "I don't like Google Docs" 🙄)

@wes @brianb @robert @hubert @deepbluev7 @mpjgregoire

#cooperatives #coops




You love Nextcloud apps, but how about creating your own? 💡
We now have development tutorials to help guide you every step of the way! Just check out our blog and get started! 😍

#Nextcloud #CreateYourFirstApp #Nextcloudtutorials

go.nextcloud.com/r/Cy6



2023 CX1 Meteor Flash

Image Credit & Copyright: Gijs de Reijke

apod.nasa.gov/apod/ap230217.ht… #APOD

#APOD


Temple of Cybele on the Palatine Hill in 1901, about 1507 years after its destruction in 394. I wonder what happened to the meteorite it contained? Perhaps lost after one of the several fires before 394 or destroyed in 394.

1901 Photo of Temple Remains in "The Great Mother of the Gods" by Showerman, Grant, 1870-1935. Source: archive.org/details/greatmothe…

Guide to Palatine Hill by Cassius Ahenobarbus, CC BY-SA 3.0, via Wikimedia Commons. With edit to include the location of the Temple of Magna Mater.



2023 CX1 Meteor Flash apod.nasa.gov/apod/ap230217.ht… #APOD
#APOD


In the series entitled: "The Nummulosphere," Randolph Kirkpatrick proposes the theory that the meteorites, (certain comets and asteroids) are benthic deposits containing various types of Nummulites.

Cover of "Part 2: The Genesis of the Igneous Rocks and of Meteorites" showing the continuous rain of radiolaria in the benthos.

Read Part 1 here: archive.org/details/kirkpatric…

Read Part 2 here: archive.org/details/kirkpatric…

Read Part 3 here: archive.org/details/kirkpatric…

Read Part 4 here: archive.org/details/kirkpatric…

in reply to Solar Anamnesis

Maybe surprising to some...

nasa.gov/missions/osiris-rex/s…

But not others.



Oh, sweet, lookie here. This was always a cool feature when sharing tweets. Messages on iOS gets rich previews for Mastodon posts.

“The new integration means that when sharing a link to a Mastodon post, iMessage fetches details like the post text, author name, attachments and renders it inline in the conversation thread.”

9to5mac.com/2023/02/16/ios-16-…



"The average daily rate of an Airbnb rental is 36% higher today than it was in 2019." thepointsguy.com/news/airbnb-r…
in reply to kottke.org

is this in part caused by more transparency wrt cleaning fees?
in reply to kottke.org

Where are we in the curve of AirBnB expansion? Because it evolved from Couch in the Living Room, to Spare Room, to specially renovated apartments and novelty units. That in itself could drive prices up!


#TeamJorge: la empresa fantasma israelí acusada de injerencia en elecciones de todo el mundo

mercenarios de la desinformación

#StoryKillers

rfi.fr/es/sociedad/20230215-te…



Let's Test Some PCBs


This entry was edited (1 year ago)


Virotest: a bioinformatics pipeline for virus identification in plants. biorxiv.org/cgi/content/short/…


Blooms of #Cyanobacteria pose a significant threat to #freshwater systems including rivers driving both #eutrophication and its dire implications for freshwater species as oxygen availability plummets and also the additional threat posed by #cyanotoxins produced by some Cyanobacteria.

This new research in Scientific Reports takes a #metagenomics and Q-PCR approach to explore the composition of the Cyanobacterial populations and their cyanotoxin production gene in major rivers across the United States (in 2019) and identifies Microcystis as the key toxin producing genus across this study.

Find out more on:

nature.com/articles/s41598-023…

#microbiology #ecology #MicrobialEcology



Unusual prophages in Mycobacterium abscessus genomes and strain variations in phage susceptibilities #phage

journals.plos.org/plosone/arti…



Thanks to @ATinyGreenCell we now have a beautiful bacterial rainbow for agar art! Science has never looked so beautiful #microbiology #bacteria #rainbow #AgarArt #science #art #USFCMS #STEAM

reshared this



Shitty news sites still barfing out these “Mastodon is losing users” crappy articles I see. Now it’s MakeUseOf just parroting The Guardian huh.

makeuseof.com/why-people-leavi…

Yes the numbers dropped from the Twitter leaver influx, it was always going to happen. However Mastodon retained a massive amount of those users fediverse.observer/stats = ~1 million additional active users versus before the Twitter crap happened.

in reply to Liam @ GamingOnLinux 🐧🎮

I left Twitter completely after the Twitter shutdown there API. I can't use the app I was using to read Twitter so I added people that I could that made an account here everyone that did not is now lost to the wind. I added some that have not hardly posted here even though they were more active on Twitter. One though she said she's more active more than ever because she loves mastodon far better.


What was your first PC GPU? I'll start.

My first was the nVidia Riva TNT2 Ultra. My parents got a Gateway gaming PC for me as a gift for graduating high school.

It was awesome. 😀

in reply to anne. :heart_cybre_lesbian_1:

Voodoo Banshee, and it was the coolest thing ever. I'll never forget when I saw UT99 with hardware rendering for the first time. It blew my little mind.


I saw this little guy yesterday and I can't stop thinking about him. So round. So pink. #borbs #borb


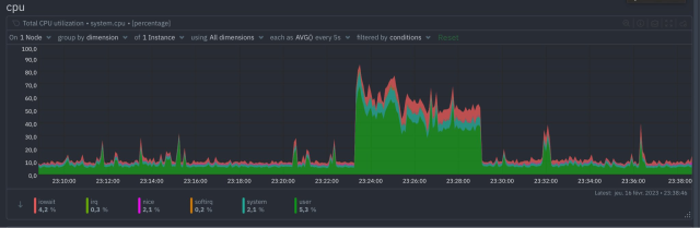
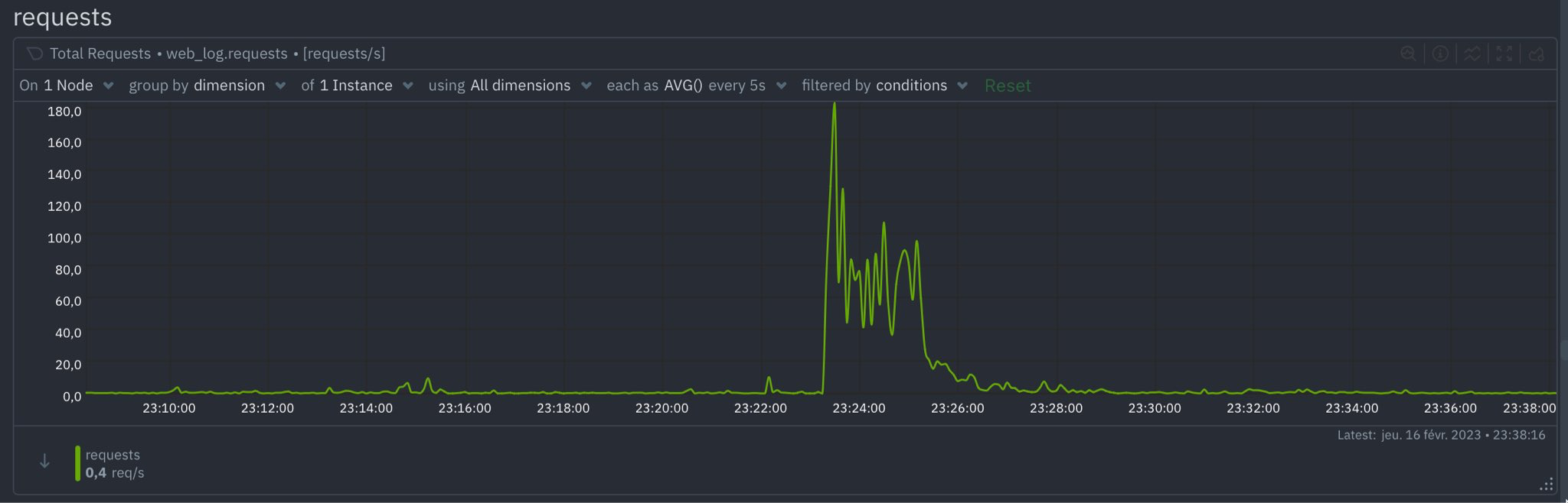
These charts are examples of what happens to servers when I, @atomicpoet, mention someone.

Basically, I generate a lot of nginx logs.

Now imagine what would happen if @Gargron sent out a link!

(Thanks @coco. Hope I don't cause your server to crash again.)

@fediversenews

This entry was edited (2 years ago)
in reply to Chris Trottier

@coco Actually this is upper bound by the number of different servers that follow you rather than the number of individual followers. I imagine the effects would be similar between you and me posting a link.


Australia keeps on revealing hidden natural wonders. We need to do a better job of protecting everyone!

"The Mongarlowe mallee, also known as the 'ice age gum', may be Australia's loneliest tree. Since its discovery in 1985, extensive searching has revealed the existence of just six trees from four sites. These trees aren't just rare, they're also old. Potentially Ancient Egypt, pre-Roman Empire or possibly even older, hence the name ice age gum. Estimates put them at anywhere from 3,000 to 13,000 years old."

in reply to Muse

I would take samples from all known specimens and clone the begeebers out of them. They probably like the climate they used to have 5000 years ago, so plant the clones in places with that kind of climate and see what happens.
in reply to Muse

@Sam Smith Yeah, I'm not too certain about this idea of letting them die out, because that is natural. It depends. We are heading toward where we need to preserve as much genetic diversity as possible.

Also, thank you for using the word "begeebers". One of my favourite!


in reply to Muse

@Karl Auerbach It is certainly a tree in California. It's called "Methuselah" and no one is telling where it is in order to avoid vandalism!
in reply to Muse

They are similarly hiding the location of the tallest tree - a coast redwood (like those around my house) in Redwood National Park in northwestern California. It's nearly 400 feet tall!


Live 🔴 very soon with #GodofWar on the PS2 youtube.com/watch?v=phcJbFChmA…


Giant Virus Infection Signatures Are Modulated by Euphotic Zone Depth Strata and Iron Regimes of the Subantarctic Southern Ocean

journals.asm.org/doi/10.1128/m…

#viruses #giantviruses #marine



The Exp 68 crew studied the central nervous system and the human heart then checked station sound levels with a flying robot on Thursday. blogs.nasa.gov/spacestation/20…
#ISS
#iss
in reply to NASA

is NASA one of the coolest creation? Seems like it


Swirling space spider? The Eye of Sauron? What do you see?

With unprecedented clarity, @NASAWebb took its first look at the dust, gas, and star formation of nearby galaxies in infrared wavelengths, which may help us understand how galaxies form. go.nasa.gov/3KaHfaL
#NASA

#NASA



Scientists at the University of Utah studied how snow worsens temperature inversions and air quality.

They found that the chance that air pollution would exceed national standards increased from about 5% to 22% when there was snow on the ground.
#NASAEarth

Lo, thar be cookies on this site to keep track of your login. By clicking 'okay', you are CONSENTING to this.